BRSRNext: Enterprise-Grade Platform Deployment & Global Scale Enablement

brsrnext1
Project Information
  • Client:BRSRNext
  • Website:brsrnext.com
  • Industry:
    CleanTech
  • Location:Bengaluru, India

Intro

BRSRNext is a specialized platform built to support organizations with sustainability and regulatory reporting needs. As the product prepared for enterprise adoption, it required a highly secure, scalable, and globally reliable platform foundation that could support multiple websites and future growth from day one.

Prustaz partnered with the BRSRNext team to design and deploy an enterprise-grade infrastructure focused on security, performance, and global readiness.

The Problem

BRSRNext needed more than a basic deployment. The platform required:

  • A secure, production-ready launch environment
  • Support for multiple sites under a single platform
  • High standards for uptime, stability, and reliability
  • Strong protection against modern security threats
  • Consistent performance as usage grows
  • Global accessibility and resilience

Without a strong foundation, scaling the platform would introduce risk and operational complexity.

Our Solution

Prustaz delivered a comprehensive enterprise deployment designed for long-term scale and reliability.

  • Built a secure infrastructure with automatic HTTPS and strong security controls
  • Designed the platform to be multi-site ready from the start
  • Implemented enterprise-grade server and monitoring configurations
  • Strengthened platform security with advanced threat protection
  • Optimized performance for speed, reliability, and consistency
  • Integrated global services for protection, availability, and faster content delivery

The result was a unified, centrally managed platform capable of supporting enterprise customers and global access.

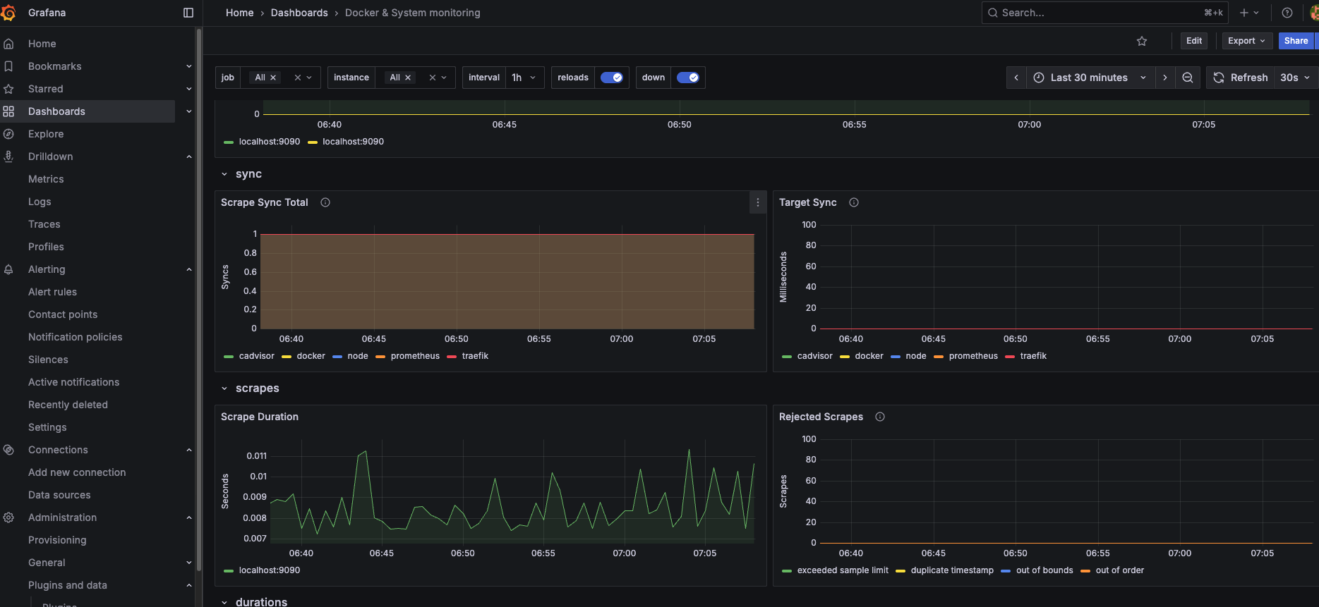
Grafana Dashboard Monitoring
brsrnext2
Grafana Dashboard Monitoring
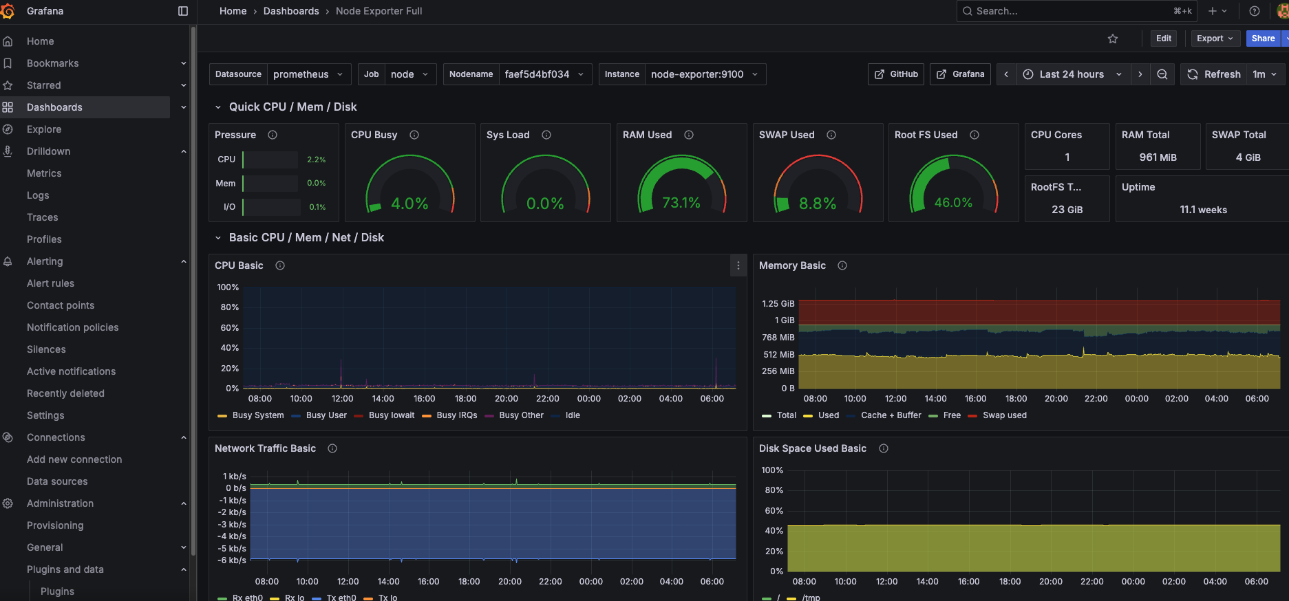
brsrnext3
Grafana Dashboard Monitoring
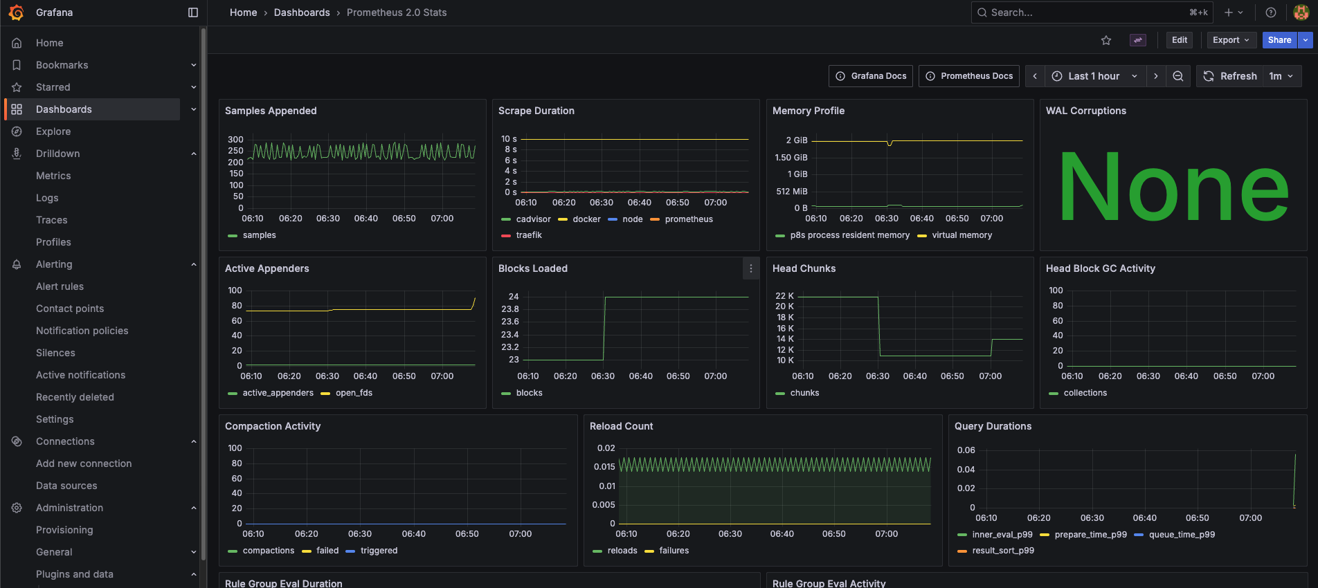
brsrnext4
Traefik Dashboard Monitoring
brsrnext5

Impact

  • Enterprise-ready platform from day one
  • Improved security posture aligned with enterprise expectations
  • Reliable performance and uptime across all deployments
  • Centralized management for multiple sites
  • Global reach and resilience against large-scale attacks
  • Future-proof foundation supporting rapid growth